|
<< Click para mostrar Tabla de Contenido >> Navegación: Comprobantes > Recepción Masiva |
Esta opción permite realizar el proceso de recepción para uno o muchos documentos en forma simultánea.
La pantalla esta compuesta por las siguientes secciones:
1. Filtros.
2. Información General y Filtros Aplicados.
3. Criterios Globales.
4. Gráficos.
5. Totales.
6. Detalle de Comprobantes.
7. Detalle de Totales.
A continuación se describe cada opción y la secuencia de pasos para aplicar la recepción:
1. Filtros.

En esta sección de la pantalla se realiza la búsqueda de los documentos a los cuales se les va a aplicar la recepción.
El sistema cuenta con los siguientes elementos que permiten encontrar la información:
Emisor: representado por una lista de selección única, que se accede haciendo clic en el botón
.
La lista de selección de Emisores, es una pantalla emergente que permite buscar el elemento deseado.

Tipo de Comprobante: representado por una lista de selección única, que se accede haciendo clic en la etiqueta "Seleccione un valor".

Moneda: representado por una lista de selección única, que se accede haciendo clic en la etiqueta "Seleccione un valor".

Fecha Inicial y Fecha Final: En estos campos se selecciona el rango de fechas a consultar, para mostrar el seleccionador de fechas haga clic en el botón ![]()

Consecutivo Inicial y Consecutivo Final: En estos campos se puede indicar un rango de números de documentos, el valor o los valores que se digiten, pueden ser aproximados, no necesariamente tienen que ser exactos.
Una vez que el usuario selecciona el o los filtros que desea aplicar, para buscar los documentos, debe usar las siguientes opciones:

El botón "Agregar Filtro", valida los criterios seleccionados, ejecuta la consulta de información y muestra los resultados en el área de visualización.
El botón "Limpiar Campos", deja los campos de filtros con valores vacíos..
El botón "Limpiar Filtro", deja el área de visualización sin datos que mostrar.
Modos de Filtro:
a. Mostrar Todo: Si el usuario no requiere un filtro específico y por el contrario necesita mostrar toda la información, puede hacer lo siguiente
1. No selecciona ningún filtro y si tiene alguno, los debe limpíar.
2. Estando todos los filtros vacíos, hace clic en el botón "Agregar Filtro".
Esta acción el sistema la interpreta como una consulta de toda la información sin filtros específicos.
Ejemplo

b. Mostrar por Filtros Específicos: Si el usuario requiere un filtro específico debe hacer lo siguiente
1. Selecciona en cada opción el valor del filtro.
2. Hace clic en el botón "Agregar Filtro", para que el sistema vaya ejecutando la consulta, conforme a los datos que el usuario requiera.
3. Los resultados del filtro se van mostrando en el área de visualización.
Ejemplo

2. Opciones Generales.

En esta sección se muestran las opciones de aplicación de Recepción.
El botón Aceptar, ejecuta la Recepción Completa de los documentos filtrados y mostrados en pantalla.
El botón Aceptar Parcialmente, ejecuta la Recepción Parcial de los documentos filtrados y mostrados en pantalla.
El botón Rechazar, actualiza los documentos seleccionados con el estado de Rechazado.
3. Filtros Aplicados

En esta sección se representan los filtros que el usuario haya agregado.
Pasando el cursor sobre el o los íconos, el sistema muestra los valores del filtro.

Para borrar un filtro especifico, se hace clic en el ícono
.
Para borrar todos los filtros se hace clic en botón
.
Para refrescar los datos del área de visualización, con los filtros aplicados, se hace clic en el botón
.
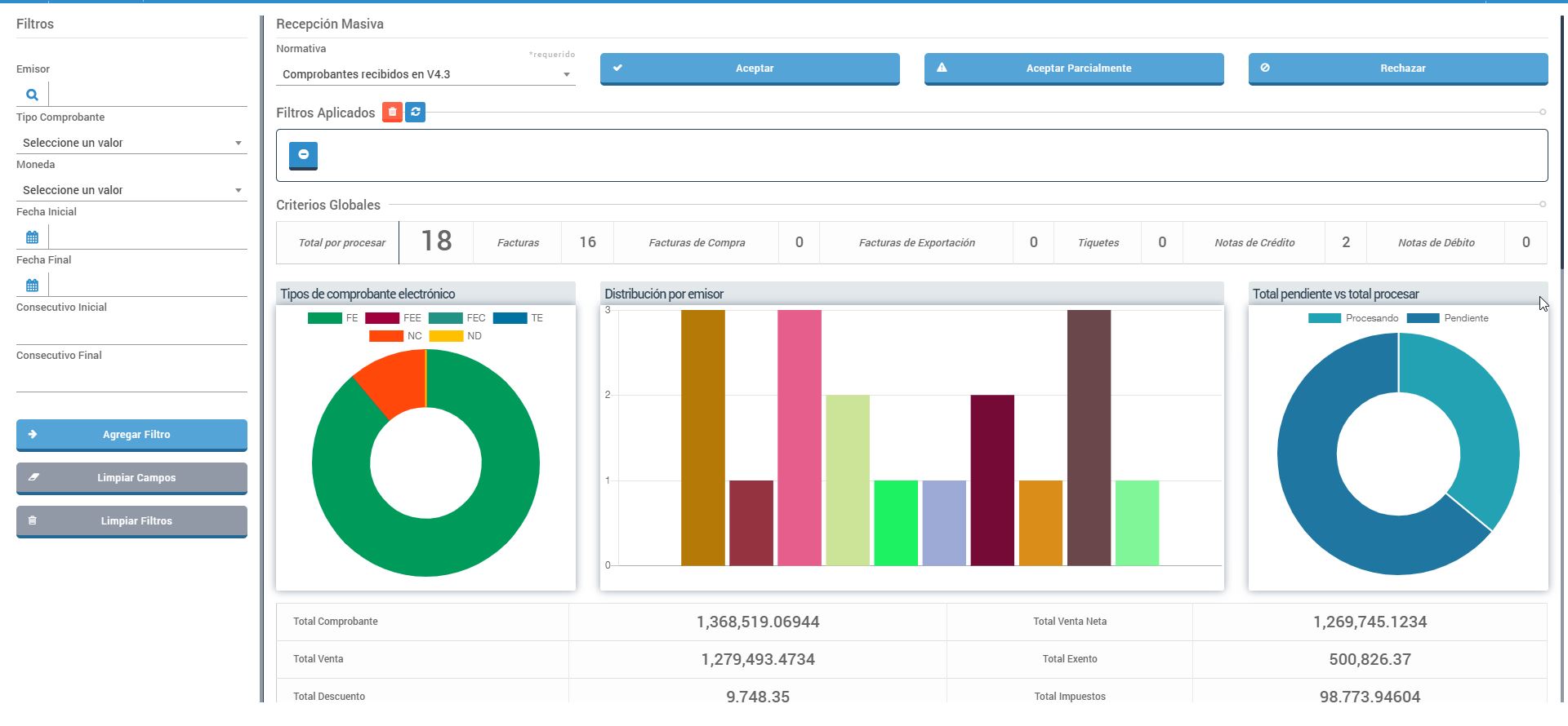
4. Criterios Globales.

En esta sección se muestran etiquetas informativas del conteo de documentos por tipo.
5. Gráficos.

En esta sección se muestran tres gráficos que representan la información filtrada, por Tipo de Documento, Emisor y un comparativo de pendientes y total por procesar.
6. Totales.

En esta sección se muestran los montos totales, por cada componente de cálculo del documento electrónico.
7. Detalle de Comprobantes.

En esta sección se muestran la lista de documentos resultado del filtro aplicado.
7.1 Menú de Acciones.
![]()
Este menú contiene las acciones aplicables al detalle de documentos consultados.
a. Estado de Emisión.

Muestra el estado del documento y los mensajes relacionados
b. Ver detalles.
Muestra el detalle del documento seleccionado.
8. Detalle de Totales.

En esta sección se muestra el detalle de Montos Totales, por Tipo de Documento.